



Missed last week's deadline, so I have completely updated all the data up through March 2026.
Not a journalist. Just a total data geek who has been coding for 20+ years and someone who went down a rabbit hole after realizing there was no single place a normal person could actually dig through this data themselves.
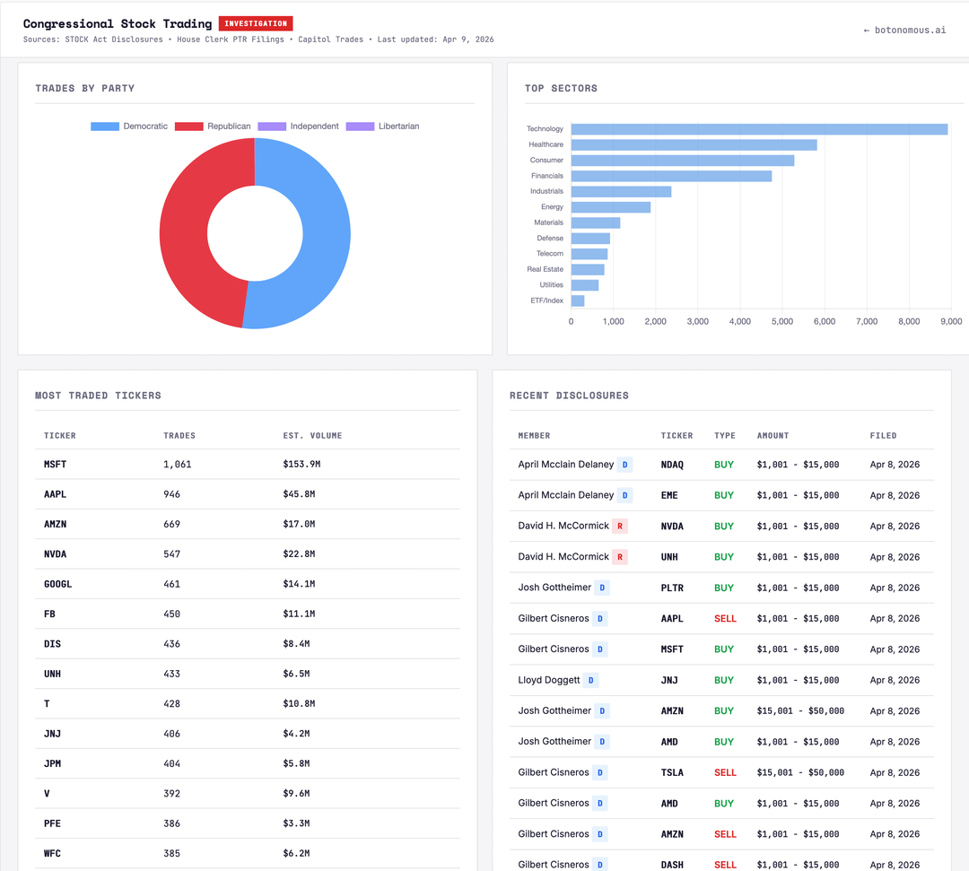
Took me months. 95,664 trades. 337 members. Cross-referenced against votes and committee assignments.
I was surprised to see the actual data but I'm sure it's been this way for decades:
McCaul's trading volume is 7,266x his congressional salary. The salary we pay him. April 2, 2025 — Liberation Day, the tariff announcement — members logged 1,692 trades. Single day. All-time record in the dataset. The STOCK Act "ban" being floated right now has enough carve-outs that it would only cover maybe 15% of what's in here. I went through the actual text.
New this week: Kevin Hern (R-OK), who sits on Ways & Means — the committee that writes trade policy — dumped $2M+ in stocks across 15 sales in a single week in mid-March. TXN $500K+, ACN $250K+, IQV $100K+. All filed right at the 45-day disclosure deadline. Same week, Gottheimer (D-NJ) bought $500K+ in Microsoft. Gil Cisneros (D-CA) filed 66 trades in a single disclosure. Sixty-six.
The most important part they conveniently left out of the announcement of the "ban":
"The bill doesn't cover adult children. It doesn't cover LLCs. It doesn't cover trusts. It doesn't cover the spouses' independently managed accounts that somehow make the same trades at the same time."
Searchable by member, party, state, and sector. Free, no login. Swipe through for different views. Happy to answer methodology questions in the comments.
by Outrageous_Math6885
1 Comment
[OC] Data sources and tools:
Dashboard link: [thenumbersproject.org/tools/congress](http://thenumbersproject.org/tools/congress)
Data pulled from STOCK Act public disclosures and House Clerk PTR filings, 2016 through March 31, 2026. Cross-referenced against congressional voting records and committee assignments. 3,382 correlations flagged. Built and maintained independently — no affiliation with any news org or financial platform. This is also not bias to political affiliation. If you look at the data you will see that both parties are making trades prior to public knowledge of the vote outcome.
Source: STOCK Act Disclosures, House Clerk PTR (Periodic Transaction Report) Filings, and Capitol Trades. Data current as of April 9, 2026.
Tools: Built with Chart.js for visualizations, vanilla JavaScript, HTML/CSS.